-
EU Stock Grade A EVE 3.2V 314Ah MB31 Rechargeable LiFePO4 Battery Cell
Ship from Europe US$78.00
-
Gobel Power Project X LiFePO4 Battery DIY Kit
Ship from China US$500.00
-
Gobel Power PC200B 51.2V LiFePO4 Battery Case DIY Kit
Ship from China US$518.00
-
High Voltage Batttery 314Ah HV LiFePO4 Battery DIY Kit
Ship from China US$2,738.00





































































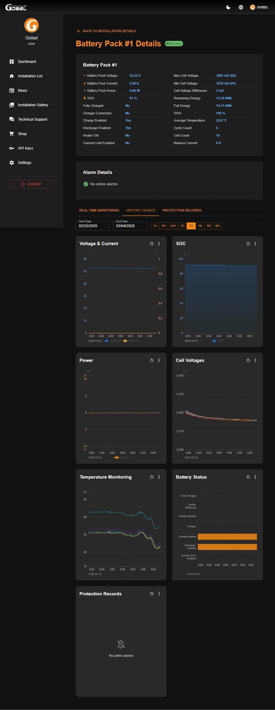
Gobel VRM - Online Monitoring Platform
Monitor and manage your battery anytime, anywhere.
Android APP - Become a Tester
Online monitoring&management multiple packs with plug&play wifi module


Online Platform Demo Account
website: https://vrm.gobelpower.com
email: [email protected]
password: 123456
Optional: WIFI Module

Optional: Bolt-Fuse
Rated Voltage: DC150V
Rated Current: DC250A
Breaking Capacity: 20kA

- Model:
- GP-SR1-PC200B-KIT
- BMS:
- GP-PC200B Included
- Cells:
- Not Included
- Circuit Breaker:
- Included
- Terminals:
- Included
- Cables:
- Included
- Expoxy Sheets:
- Included
- Screws:
- Included
- Heating Pad Max Power:
- 2A/120W
- WIFI Module:
- Need to buy seperately
- T-Fuse:
- Optional, 250A
- Compatible with:
- Various brands of 280Ah Cells
- Compatible with:
- EVE306Ah, EVE314Ah
Gobel Power was established in 2012 and is based in Shenzhen, China. Our products and services include wholesaling cylindrical & prismatic LiFePO4 and Lithium Ion battery cells, producing lithium battery packs and providing battery solutions. Our products are mainly used in solar energy storage, electric bikes, electric scooters, electric motorbike, boats, forklifts, sweepers, golf carts, and recreational vehicles.
-
Solution Lithium Battery Charger -
Solution Battery BMS






